Building Transparency and Accountability in AI-Assisted Development
As AI-powered development tools become integral to modern software engineering, organizations face a critical question: How do we ensure responsible adoption while maximizing productivity gains? At ⋮IWConnect , we believe the answer lies in transparency, measurement, and continuous governance.
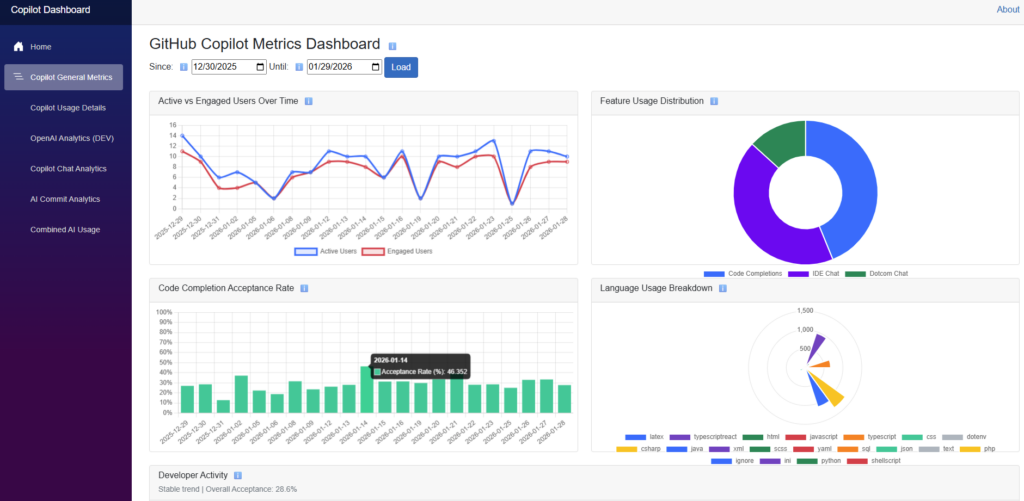
We recently developed an internal analytics dashboard that connects directly to GitHub’s Copilot API, providing comprehensive visibility into how our teams use AI assistance across our entire organization. This isn’t just about tracking metrics – it’s about building a culture of responsible AI adoption.
Why Monitoring AI Code Assistants Matters
GitHub Copilot and similar tools offer tremendous productivity benefits, but they also introduce new considerations: code quality assurance, license compliance, security awareness, and ROI validation. Without proper oversight, organizations risk blind adoption without understanding the true impact on their development workflows.
Our dashboard addresses these concerns by providing real-time insights across multiple dimensions of Copilot usage, enabling data-driven decisions about AI tool governance.

What Our Dashboard Tracks
User Engagement Metrics: We monitor active versus engaged users over time, helping us understand not just who has access, but who is actually deriving value from the tool. This distinction is crucial for optimizing license allocation and identifying adoption barriers.
Code Completion Acceptance Rates: Tracking acceptance rates reveals how well Copilot’s suggestions align with our coding standards and project requirements. Lower acceptance rates might indicate areas where additional training or context configuration could improve results.
License Utilization: With allocated versus actual usage visibility, we ensure efficient resource allocation. Our data shows adoption patterns that help finance and engineering leadership make informed decisions about license investments.
Feature Distribution: Understanding which Copilot features teams use most – code completions, IDE chat, or GitHub.com chat – helps us tailor training programmers and identify opportunities to expand usage of underutilized capabilities.
Language and Editor Analytics: Detailed breakdowns by programming language (Java, C#, TypeScript, etc.) and development environment (VS Code, JetBrains, Visual Studio) reveal where AI assistance delivers the most value and where additional focus might be needed.
Commit Impact Analysis: Perhaps most importantly, we track the relationship between total commit lines and Copilot-assisted lines, providing a concrete measure of AI contribution to our codebase.

AI-Powered Insights Layer
Beyond raw metrics, our dashboard includes an AI-powered insights feature that analyses patterns in the data and provides actionable recommendations. Users can also ask natural language questions about the metrics, making the data accessible to stakeholders beyond the engineering team.
The Business Value of Transparency
This level of visibility delivers tangible benefits. Stakeholders gain confidence in AI tool investments through clear ROI metrics. Engineering leadership can identify adoption blockers and success patterns. Security and compliance teams maintain oversight of AI-assisted code production. And developers themselves benefit from understanding how to maximize value from their tools.
Looking Ahead
As AI becomes an increasingly permanent fixture in software development, the organizations that thrive will be those that embrace these tools thoughtfully – with clear governance frameworks, transparent metrics, and a commitment to continuous improvement.
Our GitHub Copilot Metrics Dashboard represents our commitment to this approach. It’s not about restricting AI usage – it’s about ensuring we adopt these powerful tools in ways that align with our values, serve our clients, and position our teams for long-term success.
Interested in learning more about responsible AI adoption in software development? Let’s connect and share experiences.